
Commercial remote management
A cloud-based platform for remotely monitoring and managing CITY MULTI® VRF, P-Series and M-Series systems from anywhere in the world

Latest features
Already have a kenza cloud account?

Manage installations remotely
Leverage kenza cloud to capture maintenance tool data, troubleshooting guides, and graphing to solve issues remotely.

Connect up to 50 indoor and outdoor units
kenza cloud® connects to your Mitsubishi Electric system via a kenza cloud M-NET gateway (RMD-50A). The RMD-50A connects directly to the M-NET communication cable and has multiple low voltage options to power the RMD-50A, making it easier to install.
Product Shown: RMD-50A

Control units individually, or all at once
CITY MULTI® indoor units, LOSSNAY units, and M-Series indoor units can be controlled individually or with batch commands.
Search and filter features help customers quickly find any indoor unit in the control view.

Convenient scheduling
Set up weekly schedules for individual or multiple indoor unit groups. Schedule multiple events per day to improve comfort and system performance.

Performance insights
View graphs of outdoor or indoor unit equipment data to review up to one 1 week of system performance.
Understand how your system performance responds to changes in mode and set point.

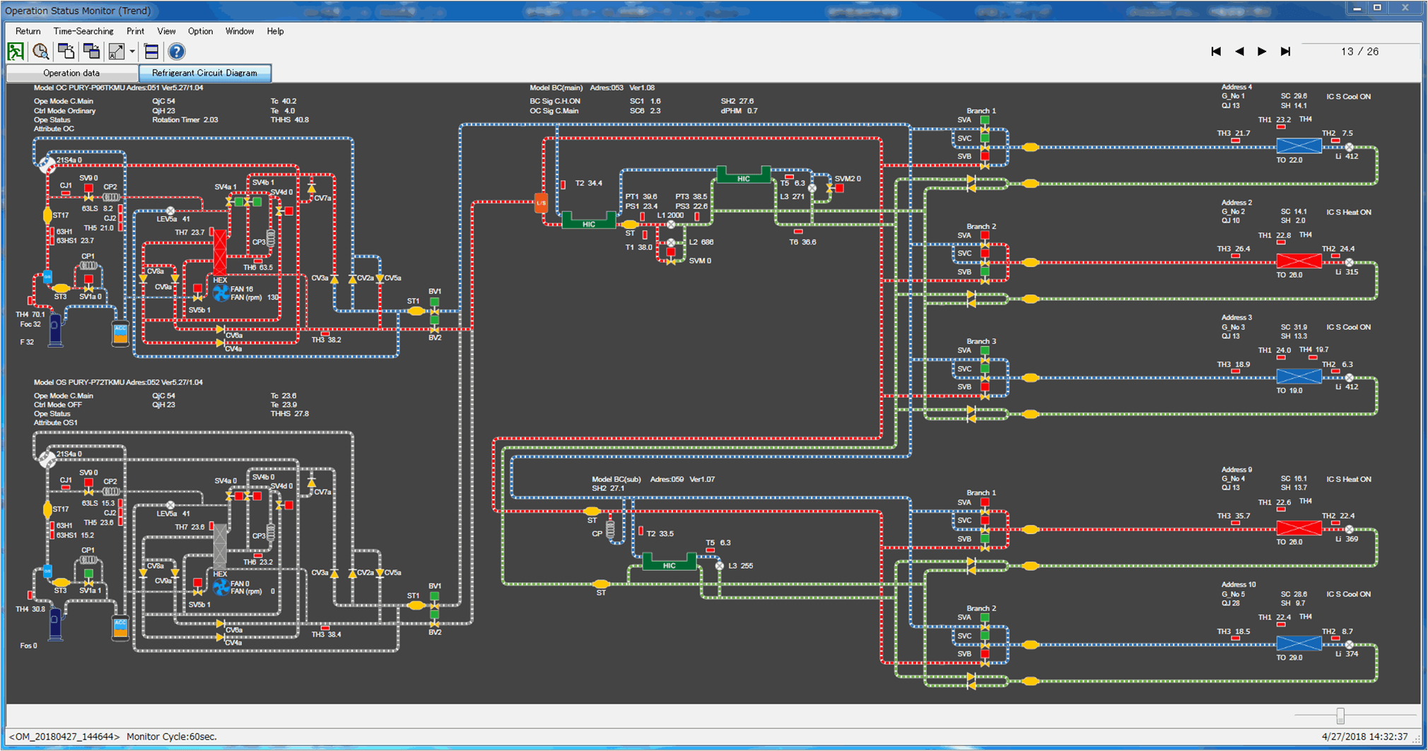
Advanced VRF analytics
Download up to five days of Mitsubishi Electric's maintenance tool data.
Test cooling and heating modes any time of the year to ensure system is performing to spec.
Check CITY MULTI branch control box piping and wiring to help commission RS-Series systems.
Check refrigerant levels to determine if the system is overcharged, undercharged, or at normal operating levels.






